1
0
Fork 0
selfhostblocks/docs/blocks/monitoring/dashboard-performance.md
2023-12-04 00:33:16 -08:00

313 B

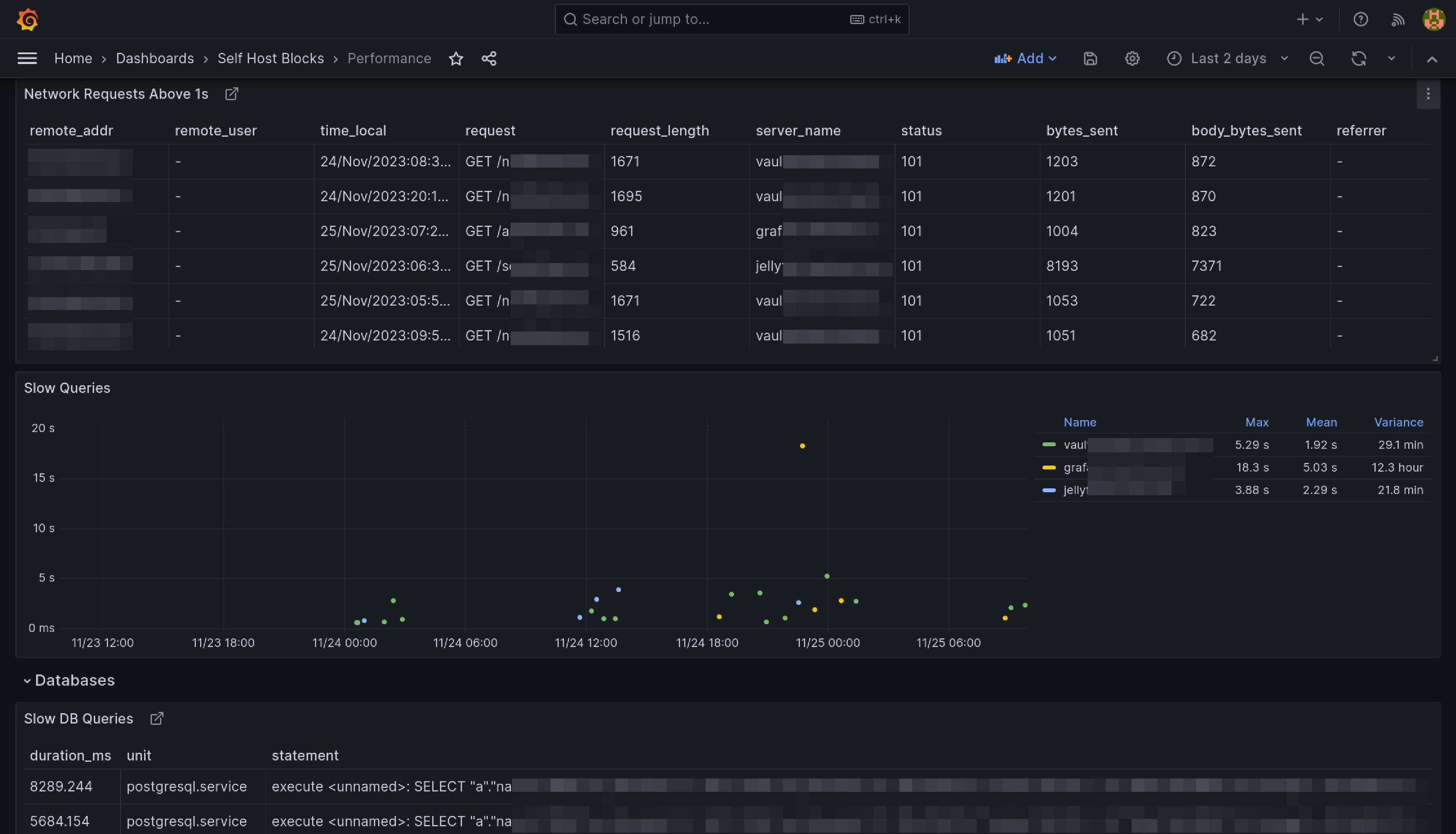
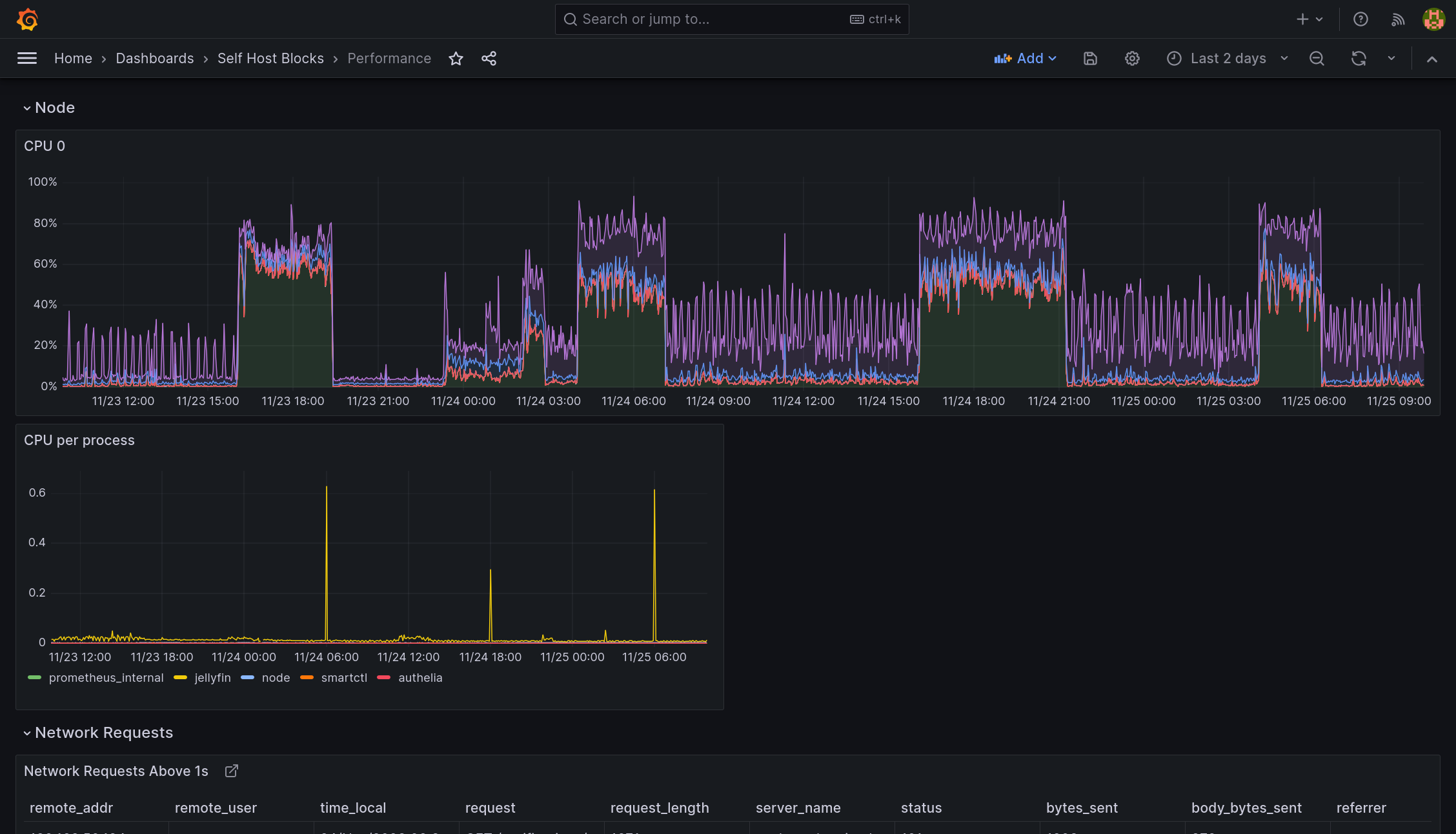
Performance Dashboard

This dashboard is meant to be the first stop to understand why a service is performing poorly.

Performance Dashboard Top Part Performance Dashboard Bottom Part