fixes #33
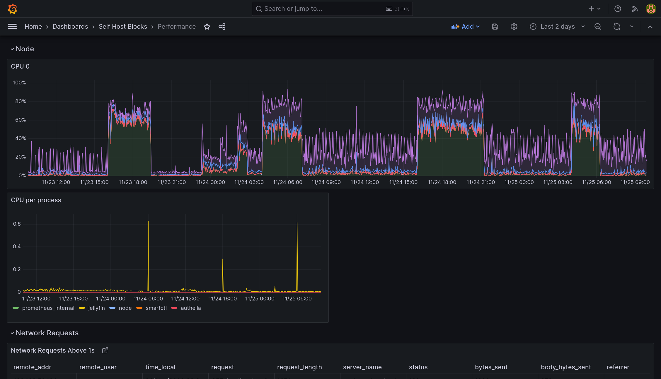
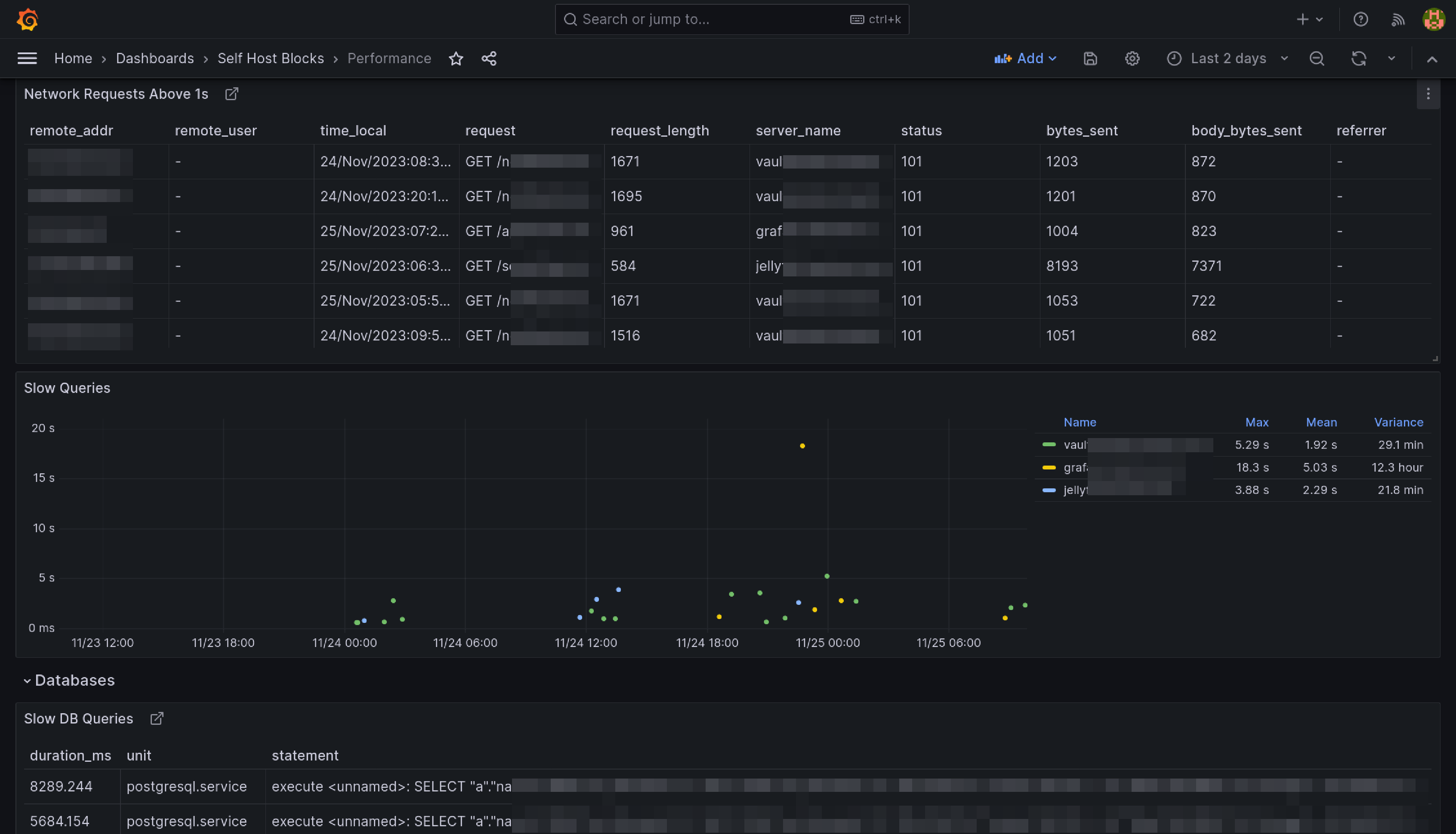
This dashboard is meant to be the first stop to understand why a service is performing poorly.