1
0
Fork 0
selfhostblocks/docs/blocks/monitoring/dashboard-errors.md
2023-12-04 00:33:16 -08:00

354 B

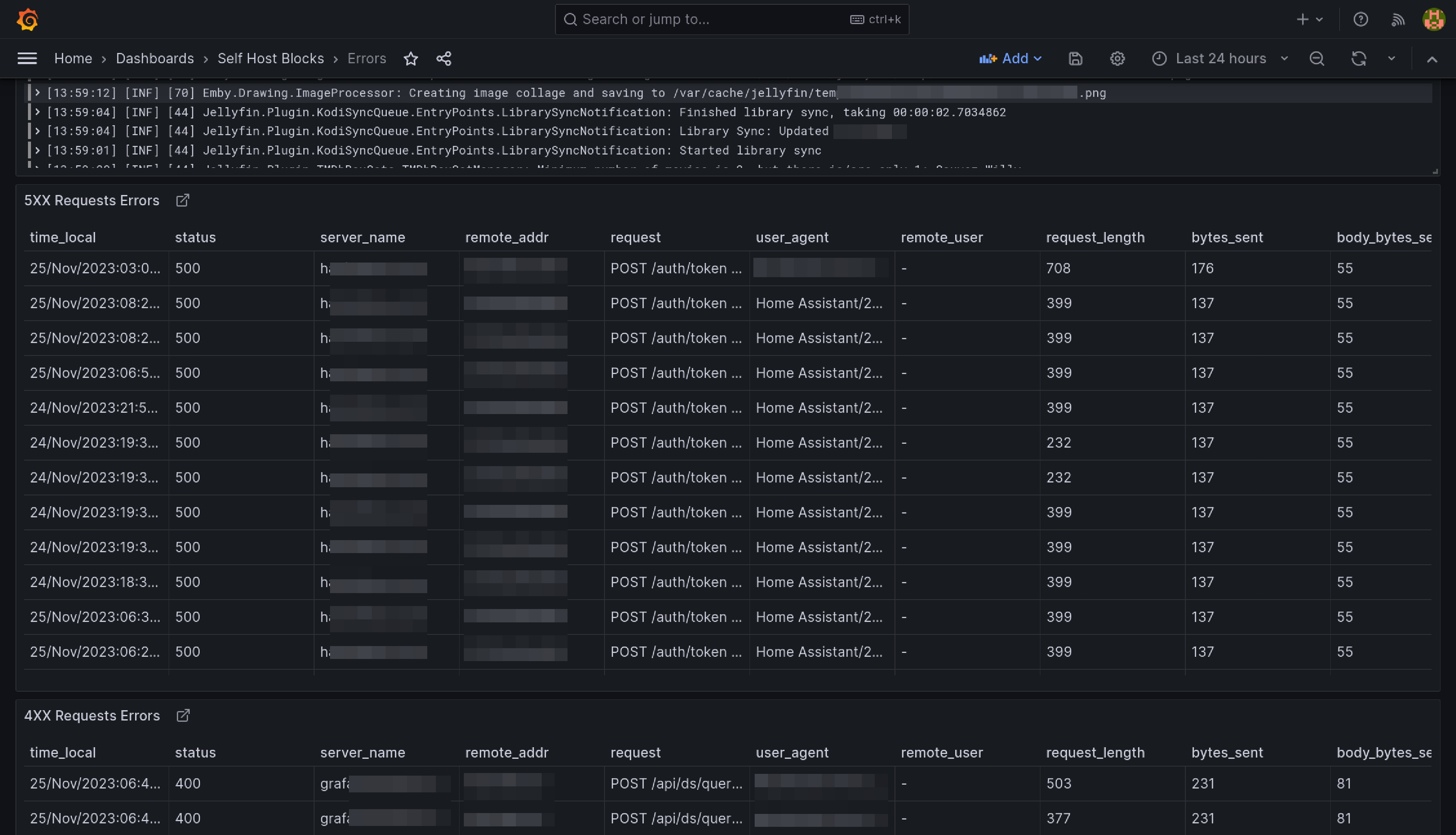
Errors Dashboard

This dashboard is meant to be the first stop to understand why a service is misbehaving.

The yellow and red dashed vertical bars correspond to the Requests Error Budget Alert firing.