This website requires JavaScript.
Explore
Help
Sign in
hosting
/
selfhostblocks
Watch
1
Star
0
Fork
You've already forked selfhostblocks
0
Code
Issues
Activity
9110099af1
selfhostblocks
/
docs
/
blocks
/
monitoring
/
dashboard-performance.md
ibizaman
a7e5e43020
include monitoring documentation in manual
2023-12-03 21:20:38 -08:00
313 B
Raw
Blame
History
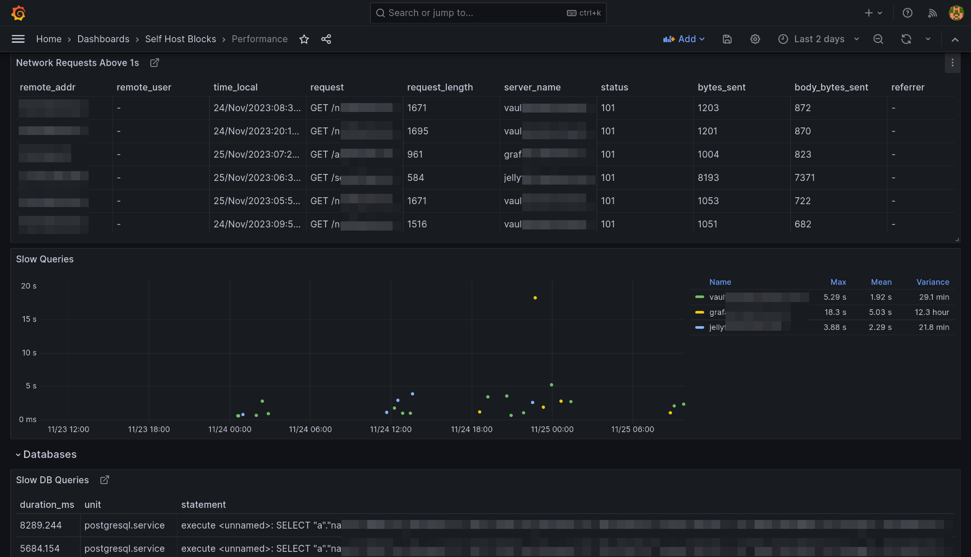
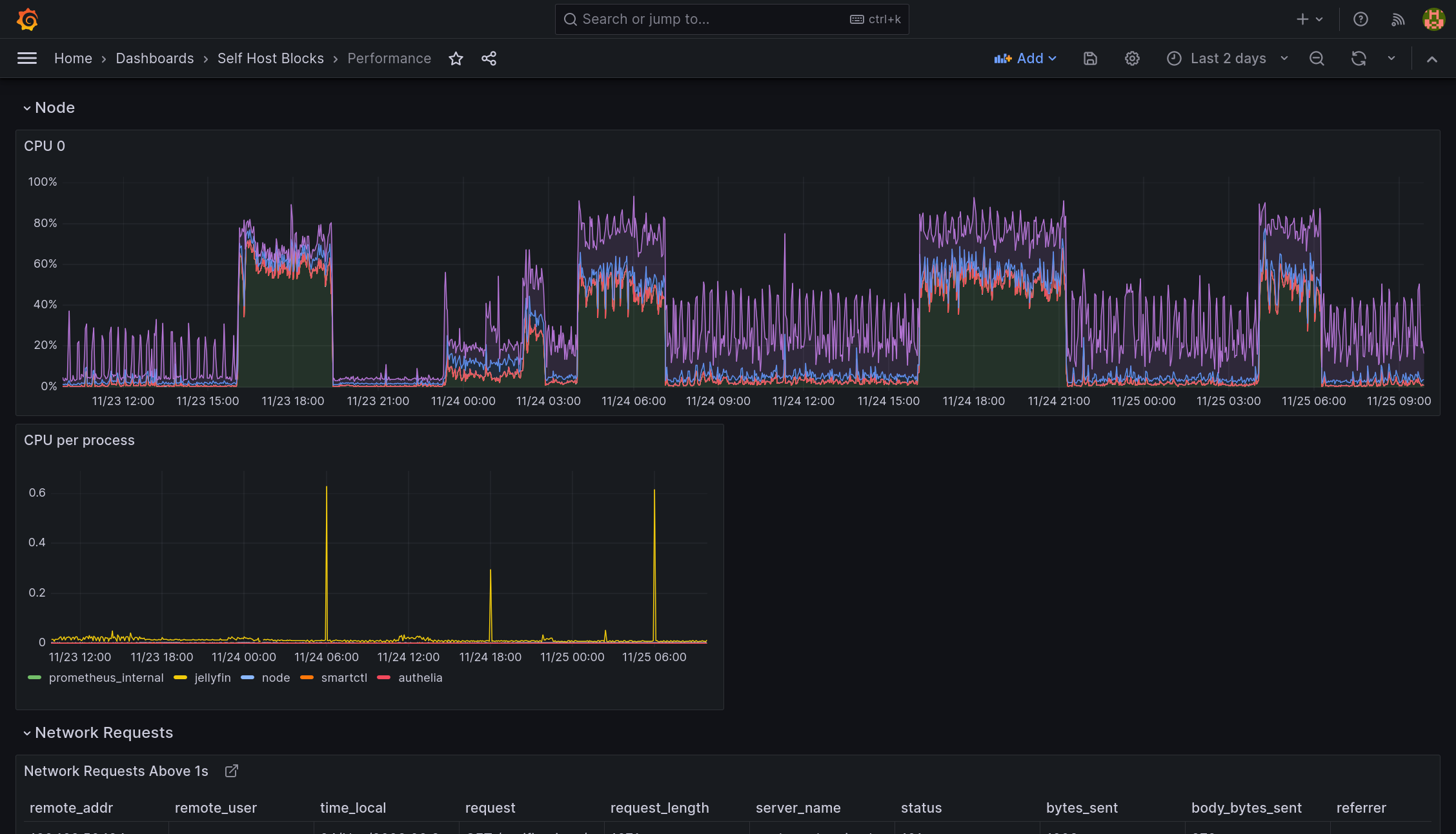
Performance Dashboard
This dashboard is meant to be the first stop to understand why a service is performing poorly.