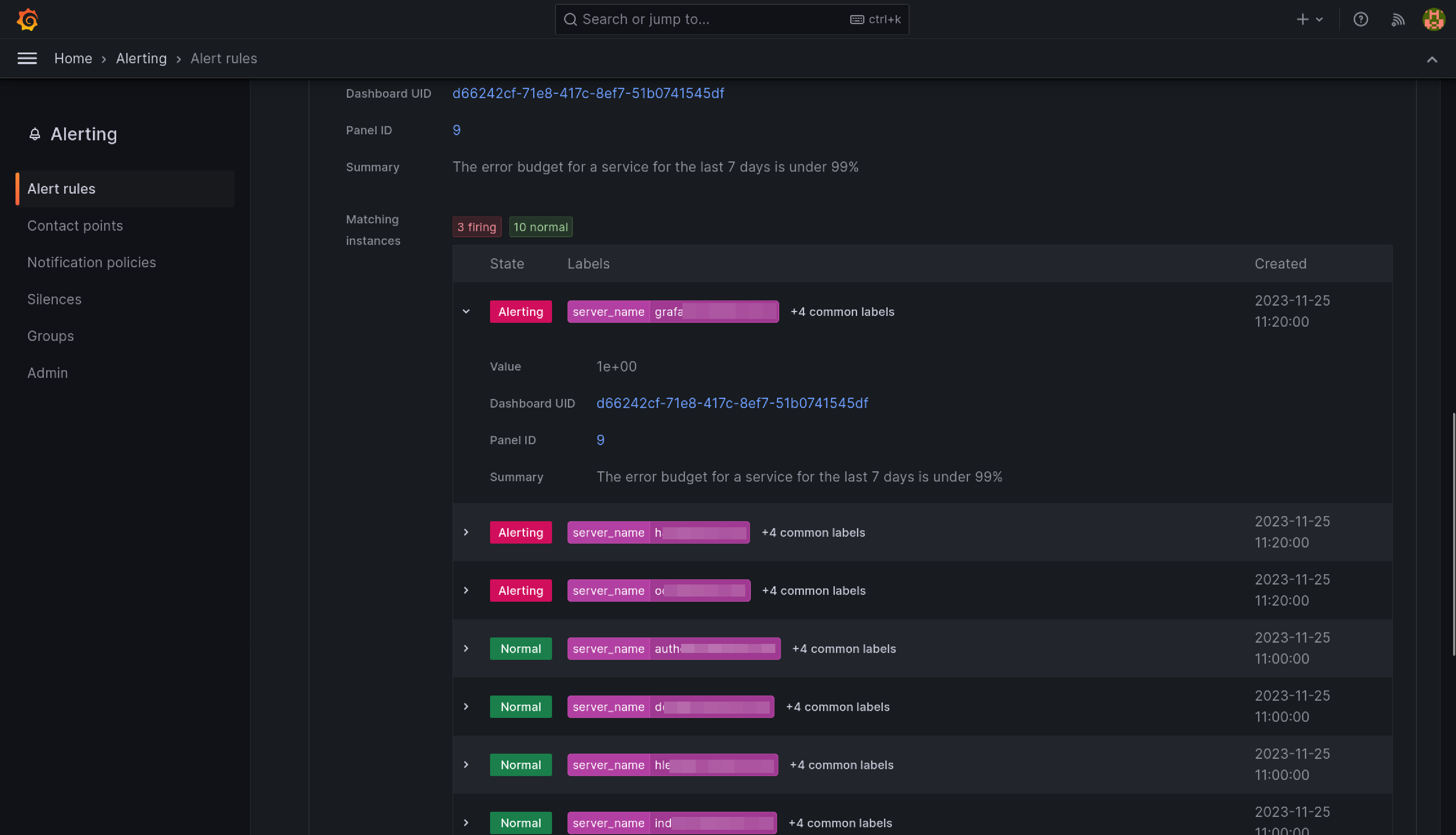
This alert will fire when the ratio between number of requests getting a 5XX response from a service and the total requests to that service exceeds 1%.